
Rule states
The Rules section of a Report lists only Rules that were evaluated and violated, meaning they generated at least one Annotation during a Run. Each violated Rule is assigned a state based on the review status of its associated Annotations.| State | Meaning |
|---|
Rules that were evaluated during the Run but did not generate any Annotations are marked as Passed. These Rules do not appear by default in the Rules section but can be accessed when filtering for Passed Rules in the Report.
Log Viewer
If a violated Rule in a Report has an associated log type Channel, a Log Viewer is available to inspect the logs that triggered the Rule. This allows you to view the exact log context that caused the Rule’s condition, such ascontains(sys_log, "failure"), to evaluate as true.

Chart + strip charts
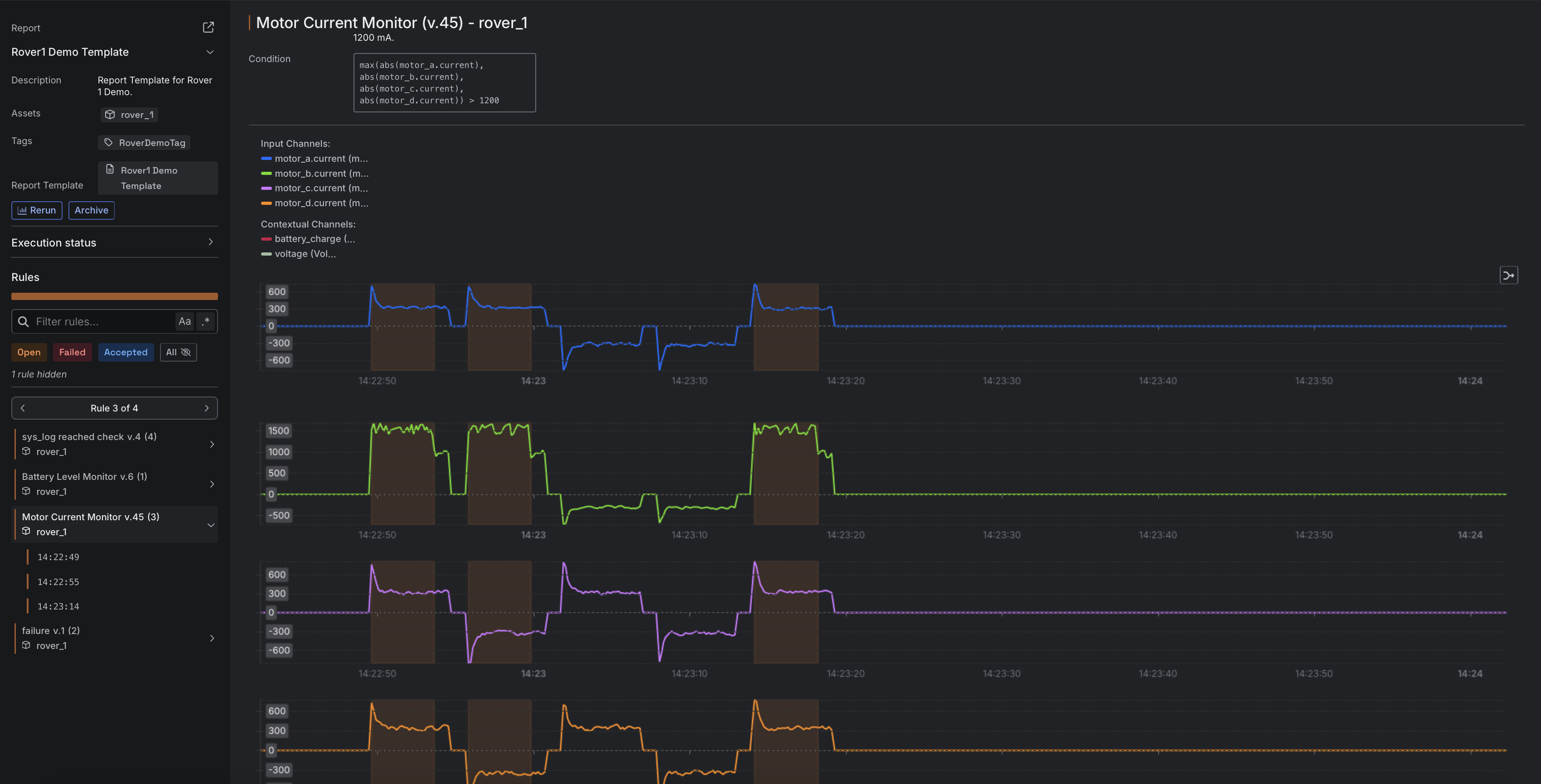
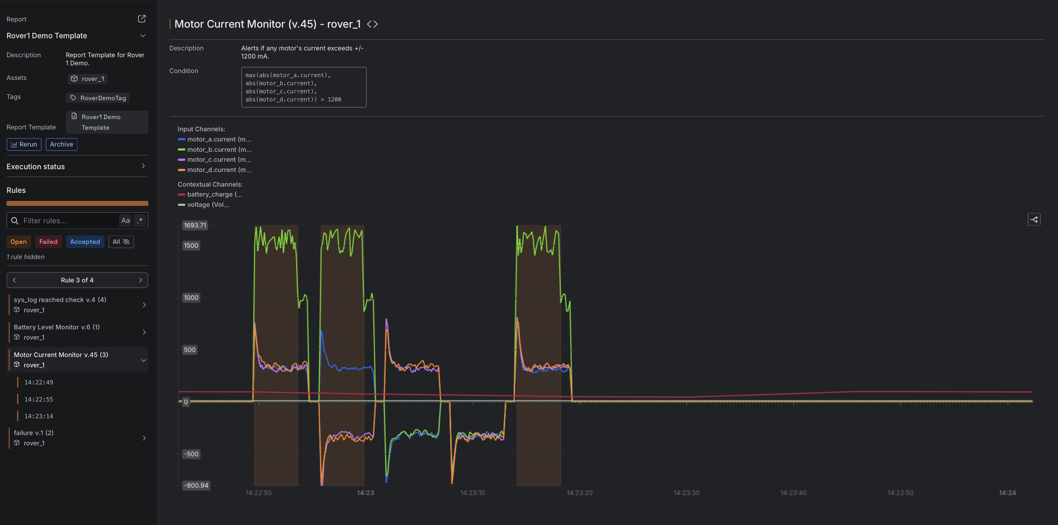
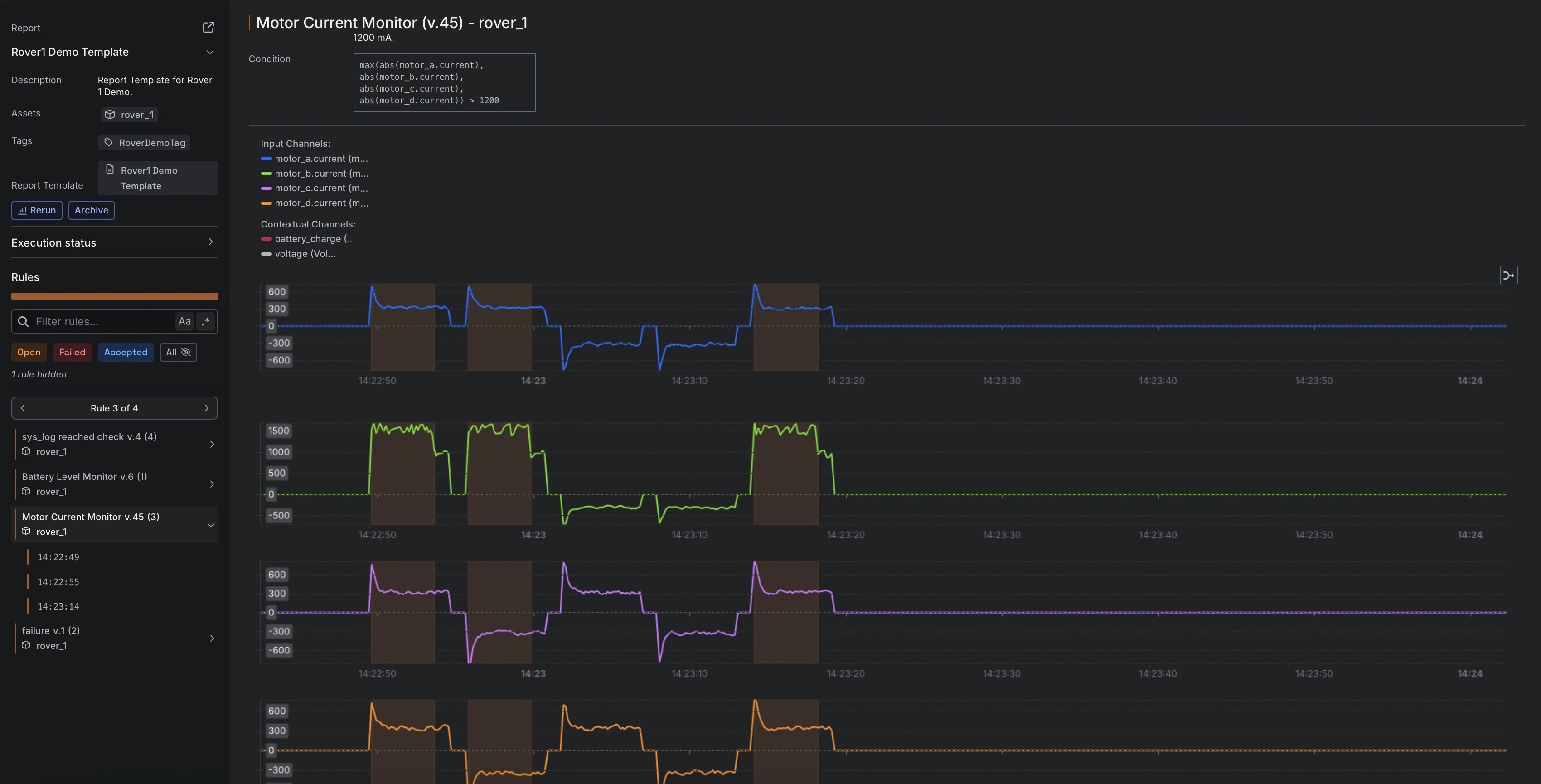
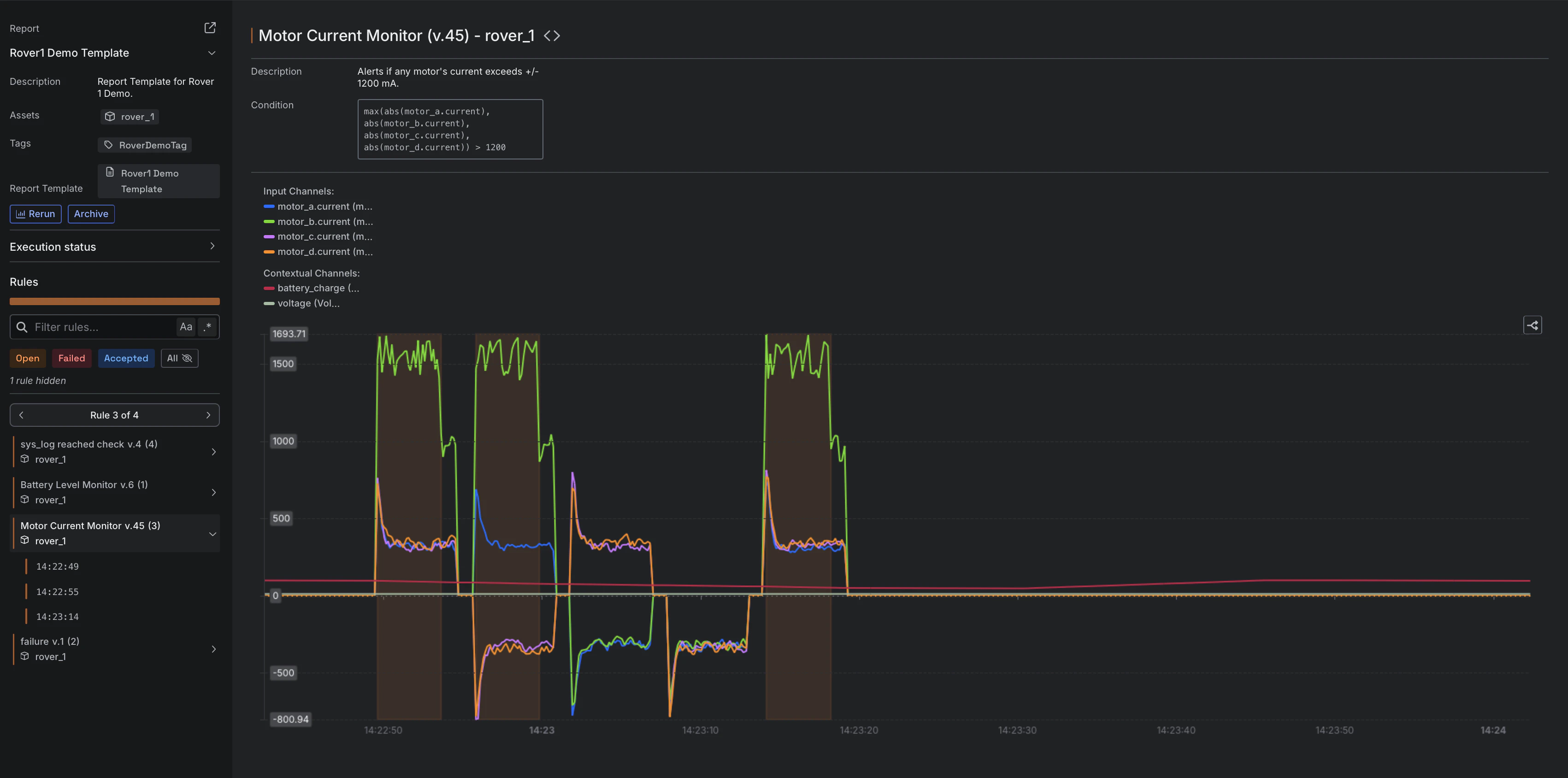
The chart in a Report supports one or more Channels. When a Rule includes multiple Channels, the default display uses a strip chart format, where each Channel is shown with its own Y-axis. All Channels can also be displayed on a shared Y-axis by enabling the merge option using the Merge/Split charts button in the chart interface. This combines the individual strip charts into a single unified chart.


If a Rule includes both numeric and log Channels, the chart and the Log Viewer are shown together in the Rule view during a Run, providing access to both time-series data and log context.