Overview
The Quickstart guide helps new users begin using Sift in minutes by showing how to access their workspace, import sample data, analyze it in Explore, and share insights with others. Its purpose is to quickly introduce the essential Sift workflow so users can explore and collaborate confidently.Step 1: Access Sift
To use Sift, you need an account in your organization’s Sift instance. Your manager should provide access to either the Public Cloud or GovCloud environment. To learn more, see Sign up.Step 2: Import data
- In Sift, click .
- Click Import data.
- Upload this CSV file.
This file contains sample data for demonstration and analysis purposes.
- In the Asset section, click New.
- In the Asset name box, enter:
- In the Run box, edit the Run name (rover.csv) with the following:
- Click Upload.
- Click Close.

Step 3: Analyze data
- In the Run name or description box, enter:
- In the Runs table, click fl_quickstart-run.
-
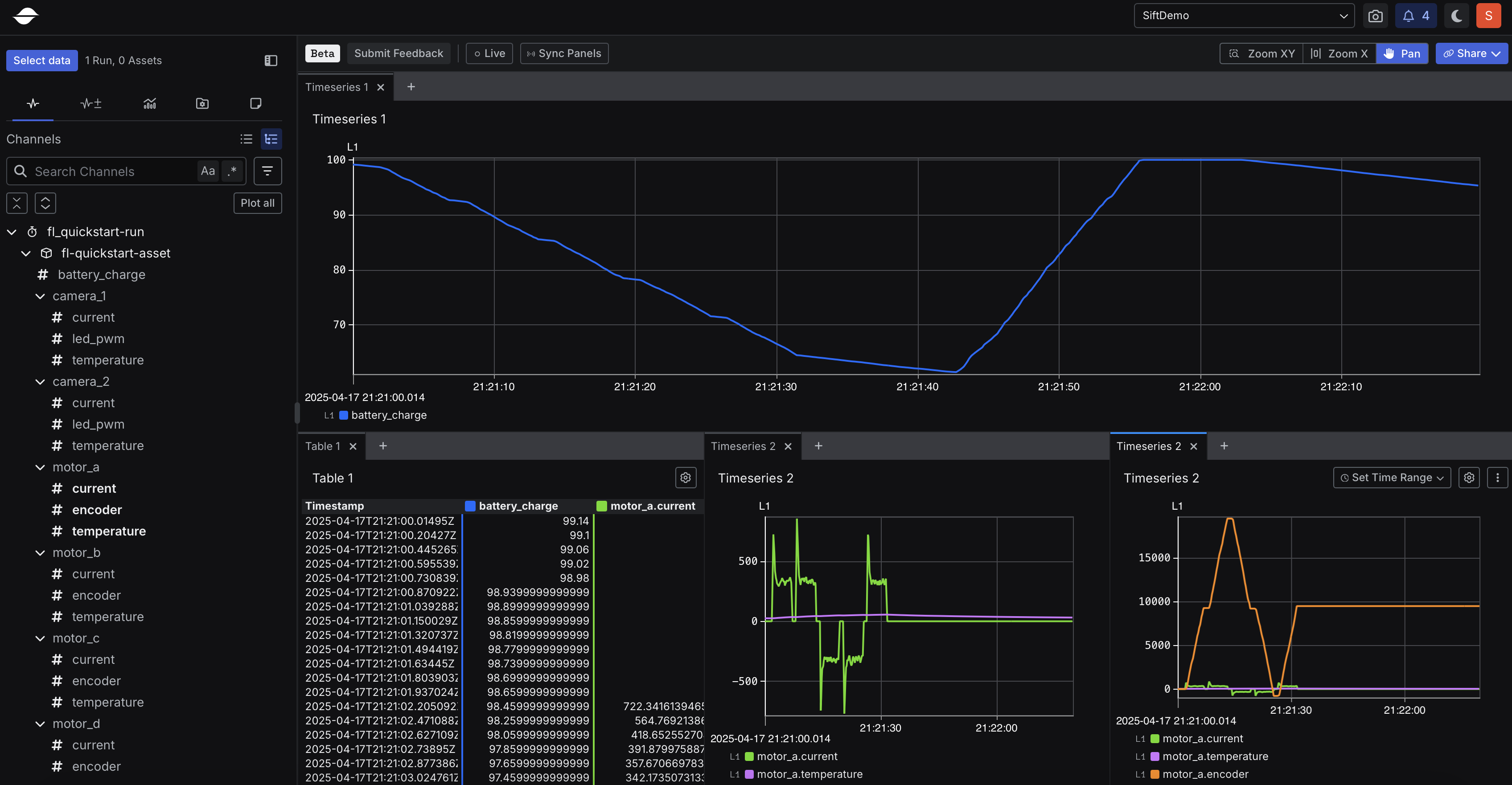
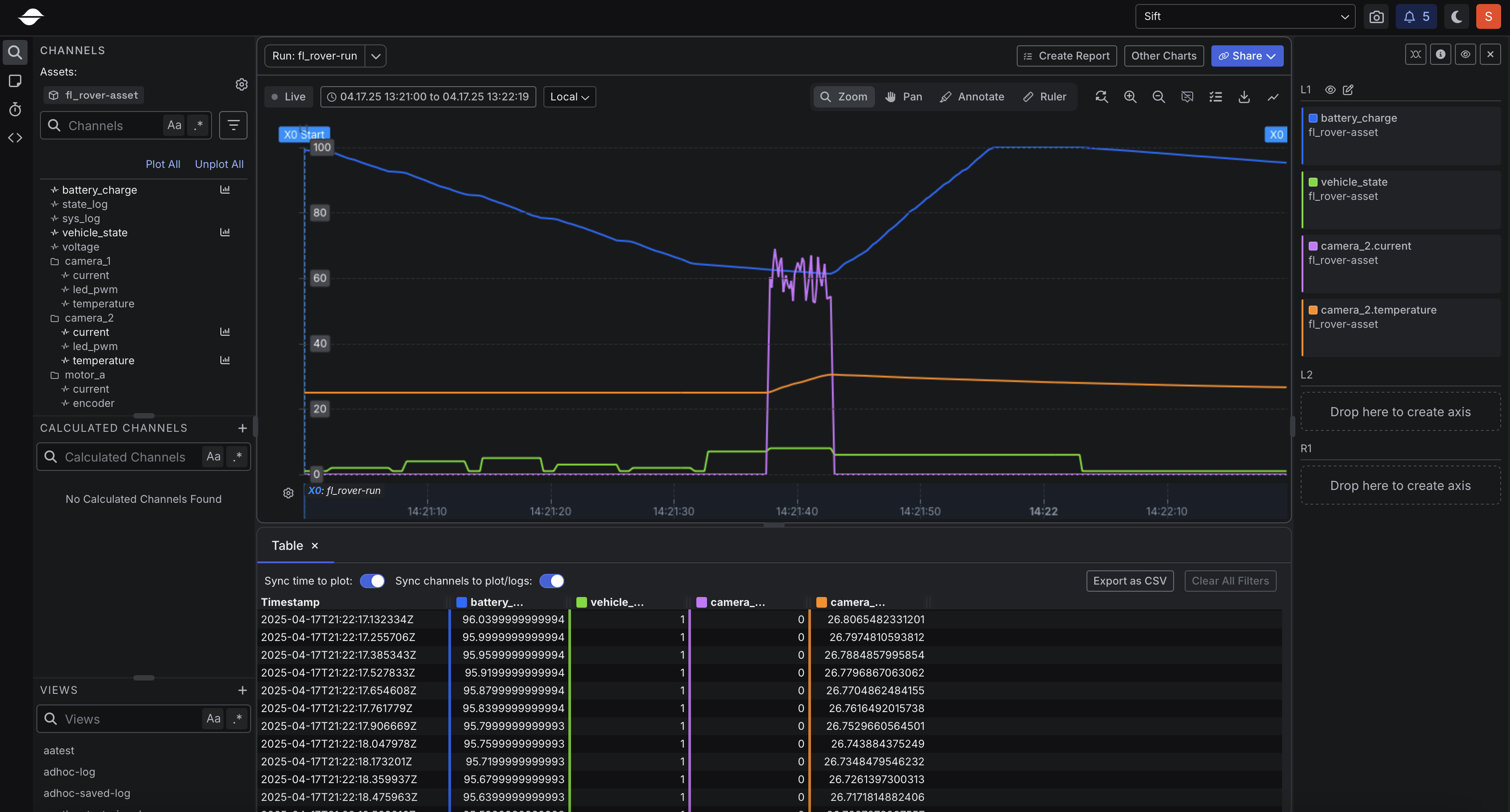
Click Explore 2.
This workspace, where the data is displayed, is called Explore.
- Click Channel tree.
-
Create three panels:
- Panel 1
- Panel 2
- Panel 3
- In the Channels tab, click battery_charge.
-
Create a multi-view layout:
- Click and hold the Table 1 tab then drag it to the bottom of the screen. Once you see the bottom area highlight, let go to place it there.
- Click and hold the Timeseries 2 tab then drag it to the bottom right corner of the screen. When the bottom right section highlights, release to place it there.
- Right-click the Timeseries 2 tab and select Split right.
- In the Channels tab, under the motor_a section, click the following Channel:
- encoder

Step 4: Share data
- Click Share.
Share links can be sent to others so they can open Explore with the exact same configuration, making collaboration easier and more consistent.
- Click Copy.
