Overview
In this tutorial, you’ll learn how to organize and explore telemetry data using Explore 2 (Beta). In particular, we’ll use a sample rover dataset to demonstrate the following capabilities in Explore 2 (Beta): navigating Channels using the hierarchical tree view, creating panels to visualize key signals, and arranging them into a multi-panel layout for easier analysis.Explore 2 (Beta) is changing rapidly. Some parts of this tutorial may look different in future versions.
Prerequisites
- Download the rover.csv file.
- This tutorial assumes you are already familiar with the data upload process in Sift.
Step 1: Import data
Upload therover.csv file to Sift. During the upload process, create a new Asset named rover_1_sim and a new Run named rover_1_sim_functional-pre-vibe. Once the data is uploaded and assigned to the new Asset and Run, you’ll be ready to explore it in the next step.
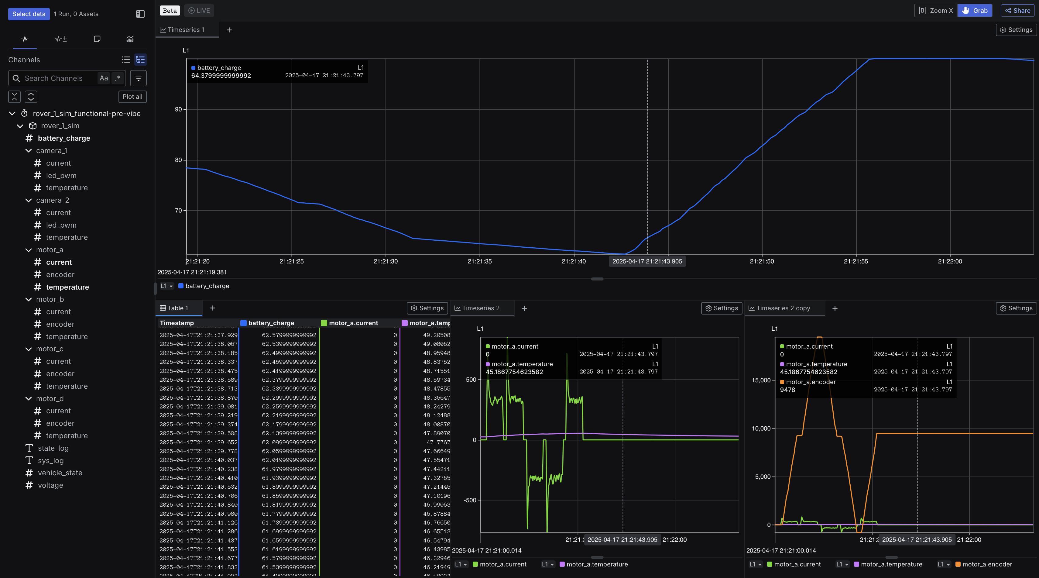
Step 2: Organize and visualize data in a multi-view layout
In this step, we’ll first organize the rover data to make it easier to navigate by using a hierarchical tree view that groups Channels by subsystem, making it easy to explore related signals. Then, we’ll create a multi-panel layout with three panels to organize and visualize different parts of the rover data.- In the Runs table, click rover_1_sim_functional-pre-vibe.
- Click Explore 2.
- Click Channel tree.
-
Create three panels:
- Panel 1
- Panel 2
- Panel 3
- In the Channels tab, click battery_charge.
-
Create a multi-view layout:
- Click and hold the Table 1 tab then drag it to the bottom of the screen. Once you see the bottom area highlight, let go to place it there.
- Click and hold the Timeseries 2 tab then drag it to the bottom right corner of the screen. When the bottom right section highlights, release to place it there.
- Right-click the Timeseries 2 tab and select Split right.
- In the Channels tab, under the motor_a section, click the following Channel: encoder.
