Overview
Reports in Sift provide a consolidated overview of multiple Rules configured for an Asset, facilitating efficient data review and accelerating insight generation. During the evaluation of a Run, Reports automatically gather and present a summary of all configured Rules, the Annotations generated by those Rules, the originating Rule for each Annotation, and the current status of each Annotation. Reports consolidate Annotations generated during a Run, offering a comprehensive view of system performance and behavior. Each Annotation is directly linked to its originating Rule and status, allowing engineers to quickly trace issues back to their logical conditions and understand the broader context. This consolidated view makes it easier to identify trends, recognize recurring anomalies, and assess system health at a glance. By analyzing Reports, teams can rapidly detect patterns across Runs, correlate system behaviors to operational events, and refine their diagnostic and maintenance strategies. Reports serve as a key tool for transforming telemetry data into structured, actionable insights that drive continuous improvement and operational reliability.
Rule states
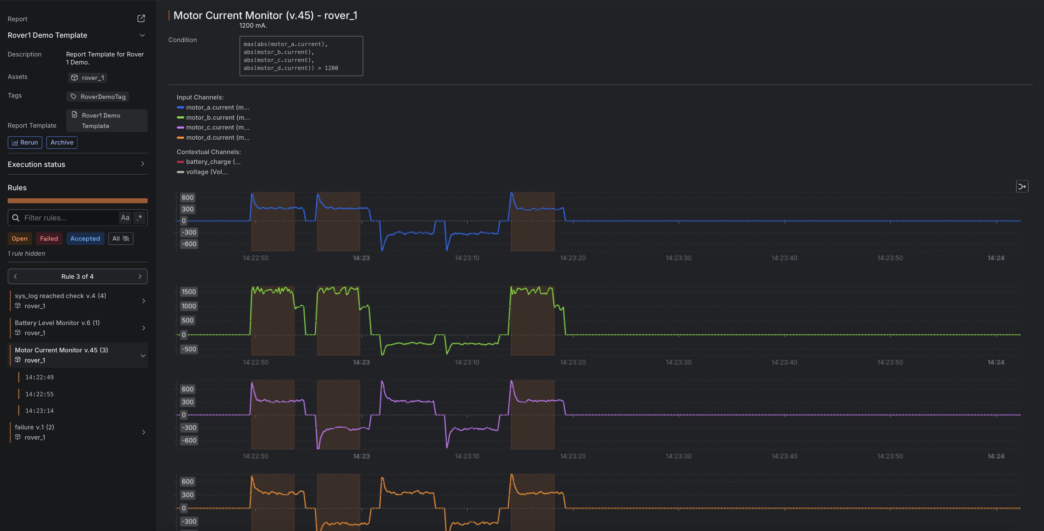
The Rules section of a Report lists only Rules that were evaluated and violated, meaning they generated at least one Annotation during a Run. Each violated Rule is assigned a state based on the review status of its associated Annotations.| State | Meaning |
|---|---|
| Open | All Annotations in the Rule were marked as Open. This is the default state before any review. |
| Failed | One or more Annotations in the Rule were marked as Failed, indicating the Rule did not pass review. |
| Accepted | All Annotations in the Rule were marked as Accepted, indicating the findings were reviewed and accepted as valid or not requiring action. |
Rules that were evaluated during the Run but did not generate any Annotations are marked as Passed. These Rules do not appear by default in the Rules section but can be accessed when filtering for Passed Rules in the Report.
Log Viewer
If a violated Rule in a Report has an associated log type Channel, a Log Viewer is available to inspect the logs that triggered the Rule. This allows you to view the exact log context that caused the Rule’s condition, such ascontains(sys_log, "failure"), to evaluate as true.

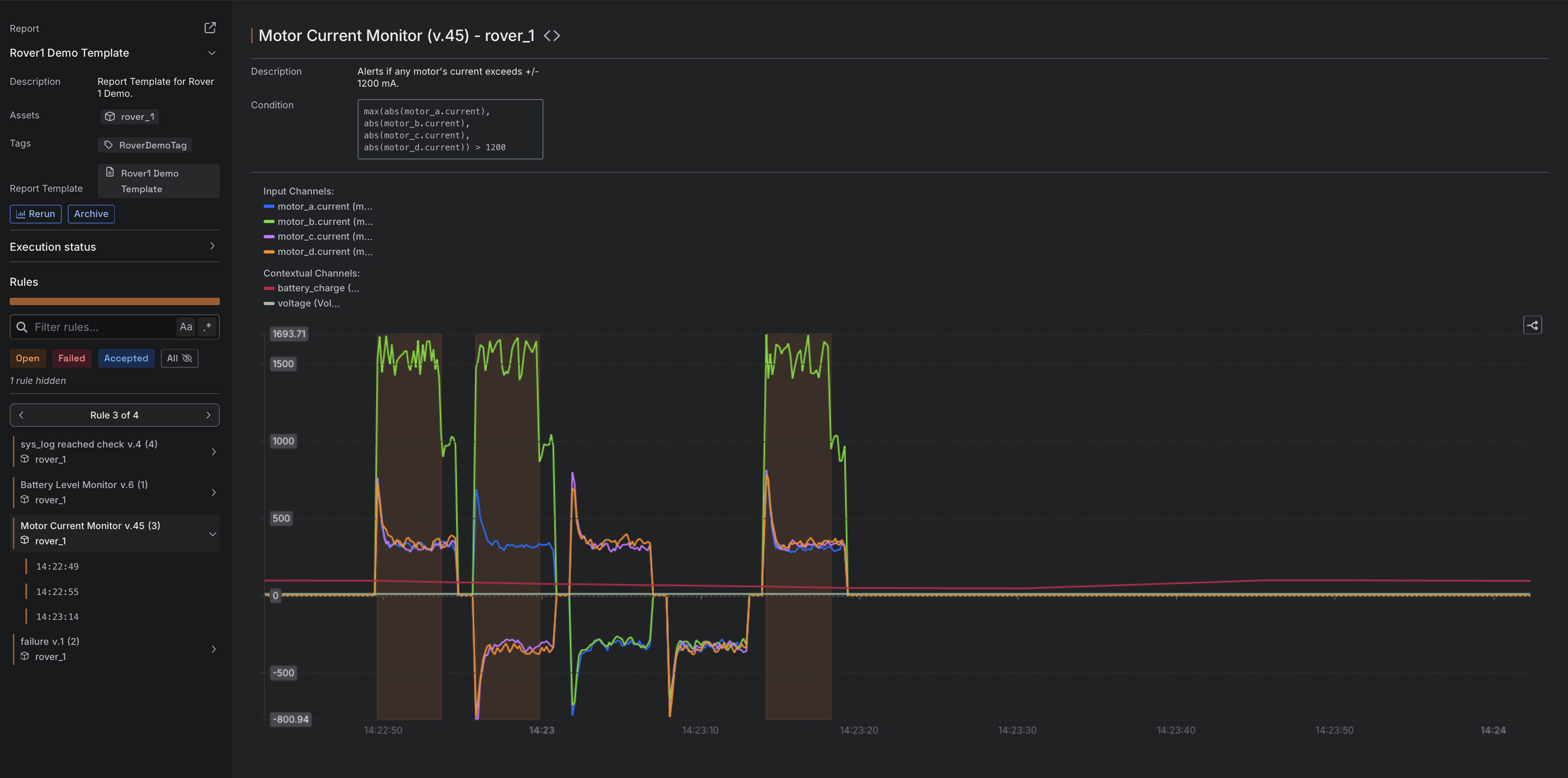
Chart + strip charts
The chart in a Report supports one or more Channels. When a Rule includes multiple Channels, the default display uses a strip chart format, where each Channel is shown with its own Y-axis. All Channels can also be displayed on a shared Y-axis by enabling the merge option using the Merge/Split charts button in the chart interface. This combines the individual strip charts into a single unified chart.


If a Rule includes both numeric and log Channels, the chart and the Log Viewer are shown together in the Rule view during a Run, providing access to both time-series data and log context.